Guide d'installation pour charger et visualiser les données données climatologiques quotidiennes disponibles en open data sur meteo.data.gouv.fr.
https://github.com/flintforge/hackathon-meteo
https://7d.nz/Visualiser-les-donnees-meteo-quotidiennes-avec-grafana.html
- Requis :
Emacs - recommandés :
docker-trampetob-tmux
La documentation de grafana est complète et très bien faite.
Pour réaliser l'installation sans Emacs, il sera nécessaire d'écrire une boucle de chargement des listes de fichiers.
Installation
Connexion
Configuration d'une connexion par défaut
(setq tramp-default-user-alist nil)
(add-to-list 'tramp-default-user-alist '("ssh" "river"))
(custom-set-variables
'(tramp-default-method "ssh")
'(tramp-default-host "river"))
(use-package docker-tramp)
Test de la connexion
whoami; pwd; hostname
Configuration de podman/docker
https://wiki.archlinux.org/title/Podman
Le disque est configuré en ext3, on provisionne 15Go de disque, dont 5Go occupé par le système de base, Postgres et Grafana.
Ajout d'un disque additionnel au système pour les conteneurs podman rootless de l'utilisateur.
#echo "tmux starts"
mkdir -p /mnt/data/conteneurs
ln -s /mnt/data/conteneurs ~/.local/share/conteneurs/
Création du réseau entre les deux machines
docker network create --driver bridge MTO-net
Modification du registre podman pour spécifier le registe d'acquisition par défaut des conteneurs.
unqualified-search-registries = ["docker.io"]
file:/ssh:-:|/sudo:-:/etc/conteneurs/registries.conf::20
ou à l'aide de org-babel-(de)-tangle-block pour envoyer/recevoir la configuration 🡇
Postgres
Création, démmarrage, arrêt, suppresion des conteneurs.
dk=podman
# dk system reset # si nécessaire
mkdir "${DATA}/postgres15"
Création du conteneur avec les données préeervées sur l'hôte
podman volume create \
-o device="${DATA}/postgres15" \
-o=o=bind \
postgres-data
dk ps -a
dk rm postgres15
Démarrage du conteneur.
dk rm postgres15;
dk run \
--name=postgres15\
--net=MTO-net\
-p 5432:5432\
-e LANG=fr_FR.utf8\
-e POSTGRES_INITDB_ARGS="--locale-provider=icu --icu-locale=fr-FR" \
-e POSTGRES_PASSWORD="$PG_PASSWORD"\
-v postgres-data:/var/lib/postgresql/data\
postgres:15-alpine
dk stop postgres15
dk start postgres15
Activation des logs postgres
file:/-:|docker:postgres15:/var/lib/postgresql/data/postgresql.conf::593
Grafana
Création de volumes pour que les données de grafana et de postgres soient persistantes sur l'hôte.
mkdir ${DATA}/grafana/{config,data,home,logs} -p
podman volume create \
-o device="${DATA}"/grafana/config \
-o=o=bind \
grafana-config
podman volume create \
-o device="${DATA}"/grafana/data \
-o=o=bind \
grafana-data
podman volume create \
-o device="${DATA}"/grafana/home \
-o=o=bind \
grafana-home
dk stop grafana;
dk rm grafana;
Chiffrage des crédentiels
cd
mkdir ~/.enc
USERs=mto
PASS=$(openssl rand -base64 12) && echo "$PASS"
echo "${USERs}" >.enc/user && podman secret create "$(echo "${USERs}" | openssl enc -e -a -base64 | sed 's/[^a-zA-Z0-9]*$//')" .enc/user
echo "${PASS}" >.enc/pass && podman secret create "$(echo "${PASS}" | openssl enc -e -a -base64 | sed 's/[^a-zA-Z0-9]*$//')" .enc/pass
Démarrage
docker run \
--name=grafana\
--user "$(id -u)" \
--net=MTO-net\
-p 3000:3000\
-v ${DATA}/grafana/logs:/var/log/grafana \
-v grafana-data:/var/lib/grafana:U \
-v grafana-config:/etc/grafana \
-v grafana-home:/usr/share/grafana \
-e "GF_DEFAULT_INSTANCE_NAME=MTO" \
-e "GF_SERVER_ENABLE_GZIP=true" \
grafana/grafana-oss
sécurités additionnelles
-e "GF_LOG_MODE=console file" \
-e "GF_FEATURE_TOGGLES_ENABLE=publicDashboards" \
-e "GF_SERVER_PROTOCOL=h2" \
-e "GF_SECURITY_ADMIN_USER__FILE=/run/secrets/$(echo "${USERs}" | openssl enc -e -a -base64 | sed 's/[^a-zA-Z0-9]*$//')" \
-e "GF_SECURITY_ADMIN_PASSWORD__FILE=/run/secrets/$(echo "${PASS}" | openssl enc -e -a -base64 | sed 's/[^a-zA-Z0-9]*$//')" \
Connexion à la source de donnée
podman inspect postgres15 |grep "IPAddress"
pour la fixer, car elle change au redémarrage du conteneur et il faut l'indiquer à grafana pour créer une source de données
podman network disconnect MTO-net postgres15
podman network connect podman MTO-net --ip=10.89.0.2
Chargement des données Météo
Exemple : https://meteo.data.gouv.fr/datasets?topic=6571f26dc009674feb726be9
- 1950-2022 https://object.files.data.gouv.fr/meteofrance/data/synchro_ftp/BASE/QUOT/Q_30_previous-1950-2022_autres-parametres.csv.gz
- 2023-2024
https://object.files.data.gouv.fr/meteofrance/data/synchro_ftp/BASE/QUOT/Q_30_latest-2023-2024_autres-parametres.csv.gz
- ~730 jours de données par stations,
- environ 11K lignes, 1.8Mo par fichiers.
- 1M/an pour un département sur une périoqde de 75 ans. Environ 7.5Go à prévoir
Sources
Téléchargement des fichiers
Dans le conteneur de la DB
rm batch;
function getSegment (){
for x in $(echo {01..95} 99 {971..975} {984..988}); do
echo "wget $options $ftp/BASE/QUOT/Q_${x}_$1_$2.$ext;" >> batch
done;
};
getSegment "previous-1950-2022" "RR-T-Vent"
getSegment "previous-1950-2022" "autres-parametres"
getSegment "latest-2023-2024" "RR-T-Vent"
getSegment "latest-2023-2024" "autres-parametres"
Si nécessaire (le conteneur est sur un hôte ipv6 seul par exemple)
options "-4 -e use_proxy=yes -e https_proxy=$PROXY_HOST_PORT"
. batch
NUM_POSTE + AAMMJJ est la clé unique du relevé
Les données Décadagro se trouvent sur $ftp/DECADAGRO/DECADAGRO_département_serie.
Exemple :
https://object.files.data.gouv.fr/meteofrance/data/synchro_ftp/BASE/DECADAGRO/DECADAGRO_01_previous-1950-2022.csv.gz
Une vérification de l'intégrité des fichiers, au moyen de leur sha1 serait de mise 1Q:Est-ce que l'uuid des urls stables de data.gouv comprend un contrôle d'intégrité ?1
Fichiers des stations
hostname;pwd;
Création du fichier des stations recensées depuis 1950 présentes dans RR-T-Vents. On remarquera quelques changements dans l'altitude des instruments au fil des ans.
echo "num_poste,nom_usuel,lat,lon,alti" > stations1950.csv
for files in $(ls Q_*previous-1950*_RR*); do
echo $files;
gunzip -c $files\
| awk -F";" 'NR>1 { printf "%s,\047%s\047,%.6f,%.6f,%i\n",$1,$2,$3,$4,$5 }' \
| uniq >> stations1950.csv
done;
Le nom usuel est encadré de 'quotes' (\047) car des noms stations portent des virgules.
Données météos futures → API
Pour la suite, le provisionnemenet des données actualisées se fait avec l'API météo France, pour alimenter avec les commandes de relevés.
Mise en route de la DB
apt install -y pgcli postgresql-client-15
dkbash postgres15;
createuser -P -s -e --superuser dba
Insertion des données
Vérification de la timezone du serveur
SELECT current_user,inet_client_addr(),current_date, current_time;
dpkg reconfigure tzdata
Format des données
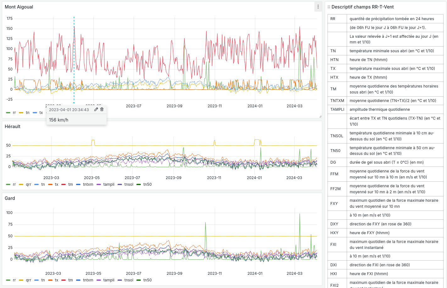
| 1 | NUMPOSTE | numéro Météo-France du poste sur 8 chiffres |
| 2 | NOMUSUEL | nom usuel du poste |
| 3 | LAT | latitude négative au sud (en degrés et millionièmes de degré) |
| 4 | LON | longitude négative à l’ouest de GREENWICH (en degrés et millionièmes de degré) |
| 5 | ALTI | altitude du pied de l'abri ou du pluviomètre si pas d'abri (en m) |
| 6 | AAAAMMJJ | date de la mesure (année mois jour) |
| 7 | RR | quantité de précipitation tombée en 24 heures |
| (de 06h FU le jour J à 06h FU le jour J+1). | ||
| La valeur relevée à J+1 est affectée au jour J (en mm et 1/10) | ||
| 9 | TN | température minimale sous abri (en °C et 1/10) |
| 11 | TX | température maximale sous abri (en °C et 1/10) |
| 13 | HTN | heure de TN (hhmm) |
| 15 | HTX | heure de TX (hhmm) |
| 17 | TM | moyenne quotidienne des températures horaires sous abri (en °C et 1/10) |
| 19 | TNTXM | moyenne quotidienne (TN+TX)/2 (en °C et 1/10) |
| 21 | TAMPLI | amplitude thermique quotidienne |
| écart entre TX et TN quotidiens (TX-TN) (en °C et 1/10) | ||
| 23 | TNSOL | température quotidienne minimale à 10 cm au-dessus du sol (en °C et 1/10) |
| 25 | TN50 | température quotidienne minimale à 50 cm au-dessus du sol (en °C et 1/10) |
| 27 | DG | durée de gel sous abri (T ≤ 0°C) (en mn) |
| 29 | FFM | moyenne quotidienne de la force du vent moyenné sur 10 mn à 10 m (en m/s et 1/10) |
| 31 | FF2M | moyenne quotidienne de la force du vent moyenné sur 10 mn à 2 m (en m/s et 1/10) |
| 33 | FXY | maximum quotidien de la force maximale horaire du vent moyenné sur 10 mn |
| à 10 m (en m/s et 1/10) | ||
| 35 | DXY | direction de FXY (en rose de 360) |
| 37 | HXY | heure de FXY (hhmm) |
| 39 | FXI | maximum quotidien de la force maximale horaire du vent instantané |
| à 10 m (en m/s et 1/10) | ||
| 41 | DXI | direction de FXI (en rose de 360) |
| 43 | HXI | heure de FXI (hhmm) |
| 45 | FXI2 | maximum quotidien de la force maximale horaire du vent instantané |
| à 2 m (en m/s et 1/10) | ||
| 47 | DXI2 | direction de FXI2 (en rose de 360) |
| 49 | HXI2 | heure de FXI2 (hhmm) |
| 51 | FXI3S | maximum quotidien de la force maximale horaire du vent moyenné sur 3 s |
| à 10 m (en m/s et 1/10) | ||
| 53 | DXI3S | direction de FXI3S (en rose de 360) |
| 55 | HXI3S | heure de FXI3S (hhmm) |
À chaque donnée est associé un code qualité (ex TQT)
| 9 | donnée filtrée (la donnée a passé les filtres/contrôles de premiers niveaux) |
| 0 | donnée protégée (la donnée a été validée définitivement par le climatologue) |
| 1 | donnée validée (la donnée a été validée par contrôle automatique ou par le climatologue) |
| 2 | donnée douteuse en cours de vérification (la donnée a été mise en doute par contrôle automatique) |
Creation des schemas
Création des rôles et de la base
--DROP DATABASE IF EXISTS METEO;
DROP ROLE IF EXISTS MTO;
CREATE ROLE MTO WITH
NOSUPERUSER
NOCREATEDB
NOCREATEROLE
NOREPLICATION
LOGIN
ENCRYPTED PASSWORD '$password';
CREATE DATABASE METEO with owner MTO
ENCODING = 'utf8'
LC_COLLATE = 'fr_FR.utf8'
LC_CTYPE = 'fr_FR.utf8';
COMMENT ON ROLE MTO IS 'default DB connexion';
Création des tables
Une partie qui demande un peu de réflexion pour typer correctement les données, et qui peuvent faire l'objet de discussions.
--
DROP SCHEMA IF EXISTS METEO CASCADE;
CREATE SCHEMA IF NOT EXISTS METEO AUTHORIZATION mto;
CREATE TABLE METEO.STATION (
--id bigint NOT NULL DEFAULT nextval('METEO.STATION_id_seq'::regclass),
NUM_POSTE int4 PRIMARY KEY,
NOM_USUEL varchar(64) NOT NULL,
LAT float NOT NULL,
LON float NOT NULL,
ALTI int2 NOT NULL,
DPT numeric(2)
-- CONSTRAINT STATION_pk PRIMARY KEY (NUM_POSTE)
);
CREATE TABLE METEO.RELEVE (
NUM_POSTE int4 NOT NULL,
CONSTRAINT NUM_POSTE_ FOREIGN KEY (NUM_POSTE)
REFERENCES Meteo.STATION(NUM_POSTE) MATCH SIMPLE
ON UPDATE NO ACTION
ON DELETE NO ACTION,
AAAAMMJJ date NOT NULL,
RR decimal(6,1),
QRR int2, -- or https://github.com/petere/pguint
TN decimal(3,1),
QTN int2,
HTN time without time zone,
QHTN int2,
TX decimal(3,1),
QTX int2,
HTX time without time zone,
QHTX int2,
TM decimal(3,1),
QTM int2,
TNTXM decimal(3,1),
QTNTXM int2,
TAMPLI decimal(3,1),
QTAMPLI int2,
TNSOL decimal(3,1),
QTNSOL int2,
TN50 decimal(3,1),
QTN50 int2,
DG int2,
QDG int2,
FFM decimal(4,1),
QFFM int2,
FF2M decimal(4,1),
QFF2M int2,
FXY int2 CHECK (FXY >= 0 and FXY<360),
QFXY int2,
DXY int2 CHECK (FXY >= 0 and FXY<360),
QDXY int2,
HXY time without time zone,
QHXY int2,
FXI decimal(4,1),
QFXI int2,
DXI int2 CHECK (FXY >= 0 and FXY<360),
QDXI int2,
HXI time without time zone,
QHXI int2,
FXI2 decimal(4,1),
QFXI2 int2,
DXI2 int2 CHECK (FXY >= 0 and FXY<360),
QDXI2 int2,
HXI2 time without time zone,
QHXI2 int2,
FXI3S decimal(4,1),
QFXI3S int2,
DXI3S int2 CHECK (FXY >= 0 and FXY<360),
QDXI3S int2,
HXI3S time without time zone,
QHXI3S int2,
PRIMARY KEY(NUM_POSTE, AAAAMMJJ)
);
-- attribution des rôles
grant select on meteo.station to mto;
grant select on meteo.releve to mto;
-- ALTER TABLE Meteo.RELEVE ADD CONSTRAINT NUM_POSTE FOREIGN KEY (NUM_POSTE)
-- REFERENCES Meteo.STATION (NUM_POSTE) MATCH SIMPLE
-- ON DELETE NO ACTION ON UPDATE NO ACTION;
Commentaire des tables
--
COMMENT ON COLUMN Meteo.station.NUM_POSTE IS E'numéro Météo-France du poste sur 8 chiffres' ;
COMMENT ON COLUMN Meteo.station.NOM_USUEL IS E'nom usuel du poste' ;
COMMENT ON COLUMN Meteo.station.LAT IS E'latitude négative au sud (en degrés et millionièmes de degré)' ;
COMMENT ON COLUMN Meteo.station.LON IS E'longitude négative à l’ouest de GREENWICH (en degrés et millionièmes de degré)' ;
COMMENT ON COLUMN Meteo.station.ALTI IS E'altitude du pied de l\'abri ou du pluviomètre si pas d\'abri (en m)' ;
COMMENT ON COLUMN Meteo.releve.AAAAMMJJ IS E'date de la mesure (année mois jour)' ;
COMMENT ON COLUMN Meteo.releve.RR IS E'quantité de précipitation tombée en 24 heures (de 06h FU le jour J à 06h FU le jour J+1). La valeur relevée à J+1 est affectée au jour J (en mm 1/10)' ;
COMMENT ON COLUMN Meteo.releve.TN IS E'température minimale sous abri (en °C et 1/10)' ;
COMMENT ON COLUMN Meteo.releve.HTN IS E'heure de TN (hhmm)' ;
COMMENT ON COLUMN Meteo.releve.TX IS E'température maximale sous abri (en °C et 1/10)' ;
COMMENT ON COLUMN Meteo.releve.HTX IS E'heure de TX (hhmm)' ;
COMMENT ON COLUMN Meteo.releve.TM IS E'moyenne quotidienne des températures horaires sous abri (en °C et 1/10)' ;
COMMENT ON COLUMN Meteo.releve.TNTXM IS E'moyenne quotidienne (TN+TX)/2 (en °C et 1/10)' ;
COMMENT ON COLUMN Meteo.releve.TAMPLI IS E'amplitude thermique quotidienne écart entre TX et TN quotidiens (TX-TN) (en °C et 1/10)' ;
COMMENT ON COLUMN Meteo.releve.TNSOL IS E'température quotidienne minimale à 10 cm au-dessus du sol (en °C et 1/10)' ;
COMMENT ON COLUMN Meteo.releve.TN50 IS E'température quotidienne minimale à 50 cm au-dessus du sol (en °C et 1/10)' ;
COMMENT ON COLUMN Meteo.releve.DG IS E'durée de gel sous abri (T ≤ 0°C) (en mn)' ;
COMMENT ON COLUMN Meteo.releve.FFM IS E'moyenne quotidienne de la force du vent moyenné sur 10 mn à 10 m (en m/s et 1/10)' ;
COMMENT ON COLUMN Meteo.releve.FF2M IS E'moyenne quotidienne de la force du vent moyenné sur 10 mn à 2 m (en m/s et 1/10)' ;
COMMENT ON COLUMN Meteo.releve.FXY IS E'maximum quotidien de la force maximale horaire du vent moyenné sur 10 mn à 10 m (en m/s et 1/10)' ;
COMMENT ON COLUMN Meteo.releve.DXY IS E'direction de FXY (en rose de 360)' ;
COMMENT ON COLUMN Meteo.releve.HXY IS E'heure de FXY (hhmm)' ;
COMMENT ON COLUMN Meteo.releve.FXI IS E'maximum quotidien de la force maximale horaire du vent instantané à 10 m (en m/s et 1/10)' ;
COMMENT ON COLUMN Meteo.releve.DXI IS E'direction de FXI (en rose de 360)' ;
COMMENT ON COLUMN Meteo.releve.HXI IS E'heure de FXI (hhmm)' ;
COMMENT ON COLUMN Meteo.releve.FXI2 IS E'maximum quotidien de la force maximale horaire du vent instantané à 2 m (en m/s et 1/10)' ;
COMMENT ON COLUMN Meteo.releve.DXI2 IS E'direction de FXI2 (en rose de 360)' ;
COMMENT ON COLUMN Meteo.releve.HXI2 IS E'heure de FXI2 (hhmm)' ;
COMMENT ON COLUMN Meteo.releve.FXI3S IS E'maximum quotidien de la force maximale horaire du vent moyenné sur 3 s à 10 m (en m/s et 1/10)' ;
COMMENT ON COLUMN Meteo.releve.DXI3S IS E'direction de FXI3S (en rose de 360)' ;
COMMENT ON COLUMN Meteo.releve.HXI3S IS E'heure de FXI3S (hhmm)' ;
Description de la table
--\dt meteo.releve
\d meteo.releve
pour altérater une contrainte:
BEGIN;
ALTER TABLE meteo.station DROP CONSTRAINT 'X'
COMMIT;
Creation des stations
À partir des stations recensées dans les relevés
--delete from t;
drop table if exists t;
drop sequence if exists meteo.st cascade;
delete from meteo.station;
create temporary table t (
NUM_POSTE int4,
NOM_USUEL varchar(64),
LAT float,
LON float ,
ALTI int2
);
-- Copy from the file into it:
copy t (NUM_POSTE, NOM_USUEL, LAT, LON, ALTI)
from '$file'
DELIMITER ','
CSV HEADER;
insert into meteo.station
select NUM_POSTE, NOM_USUEL, LAT, LON, ALTI
from t;
-- And drop it:
drop table t;
Selection des stations
select count (*) from meteo.station;
| count |
|---|
| 2441 |
select * from meteo.station where num_poste=1014002;
| numposte | nomusuel | lat | lon | alti | dpt |
|---|---|---|---|---|---|
| 1014002 | ARBENT | 46.278167 | 5.669 | 534 |
MÀJ des stations pour ajouter le département
à partir du numéro de poste,
UPDATE meteo.station
SET DPT = NUM_POSTE/1000000;
Insertion des relevés
Conversion du format d'heure entière en temps.
| 1 | 00:01 |
| 10 | 00:10 |
| 110 | 01:10 |
| 1310 | 13:10 |
Une contrainte additionnelle est nécessaire pour vérifier que le premier numéro s'il est présent, est inférieur à 24 et le deuxième 60.
drop function if exists hm;
CREATE or replace FUNCTION hm(t varchar) RETURNS time AS $$
SELECT
CASE
WHEN t is not NULL THEN
concat(coalesce(NULLIF(left(t,-2),''),'00'),':', right(t,2))::time
END
$$ LANGUAGE SQL;
Les lots sont copiés depuis les CSV par département vers une table temporaire puis la table définitive. L'import est effectif à partir des sources copiées.
drop table if exists t;
create temporary table t (
NUM_POSTE int4,
NOM_USUEL varchar(64),
LAT float,
LON float ,
ALTI int2,
id int4 NOT NULL DEFAULT nextval('meteo.st'::regclass),
AAAAMMJJ date NOT NULL,
RR decimal(6,1),
QRR int2, -- or https://github.com/petere/pguint
TN decimal(3,1),
QTN int2,
HTN varchar(4),
QHTN int2,
TX decimal(3,1),
QTX int2,
HTX varchar(4),
QHTX int2,
TM decimal(3,1),
QTM int2,
TNTXM decimal(3,1),
QTNTXM int2,
TAMPLI decimal(3,1),
QTAMPLI int2,
TNSOL decimal(3,1),
QTNSOL int2,
TN50 decimal(3,1),
QTN50 int2,
DG int2,
QDG int2,
FFM decimal(4,1),
QFFM int2,
FF2M decimal(4,1),
QFF2M int2,
FXY decimal(4,1),
QFXY int2,
DXY int2 CHECK (FXY >= 0 and FXY<360),
QDXY int2,
HXY varchar(4),
QHXY int2,
FXI decimal(4,1),
QFXI int2,
DXI int2 CHECK (FXY >= 0 and FXY<360),
QDXI int2,
HXI varchar(4),
QHXI int2,
FXI2 decimal(4,1),
QFXI2 int2,
DXI2 int2 CHECK (FXY >= 0 and FXY<360),
QDXI2 int2,
HXI2 varchar(4),
QHXI2 int2,
FXI3S decimal(4,1),
QFXI3S int2,
DXI3S int2 CHECK (FXY >= 0 and FXY<360),
QDXI3S int2,
HXI3S varchar(4),
QHXI3S int2
);
-- Copy from the file into it:
copy t ( NUM_POSTE, NOM_USUEL, LAT, LON, ALTI, AAAAMMJJ, RR, QRR,
TN, QTN, HTN, QHTN, TX, QTX, HTX, QHTX, TM, QTM, TNTXM, QTNTXM,
TAMPLI, QTAMPLI, TNSOL, QTNSOL, TN50, QTN50, DG, QDG, FFM, QFFM,
FF2M, QFF2M, FXY, QFXY, DXY, QDXY, HXY, QHXY, FXI, QFXI, DXI, QDXI,
HXI, QHXI, FXI2, QFXI2, DXI2, QDXI2, HXI2, QHXI2, FXI3S, QFXI3S,
DXI3S, QDXI3S, HXI3S, QHXI3S )
--from '$file'
--FROM PROGRAM 'wget -O - $ftp/Q_$dpt_$file.csv.gz | gunzip'
FROM PROGRAM 'gunzip -c /var/lib/postgresql/data/csv/Q_$dpt_$file.csv.gz'
--FROM '/var/lib/postgresql/data/csv/Q_$dpt_$file.csv'
DELIMITER ';'
CSV HEADER;
-- select (NUM_POSTE, AAAAMMJJ, RR, QRR, TN, QTN, hm(HTN), QHTN,
-- TX, QTX, hm(HTX), QHTX, TM, QTM, TNTXM, QTNTXM, TAMPLI, QTAMPLI,
-- TNSOL, QTNSOL, TN50, QTN50, DG, QDG, FFM, QFFM, FF2M, QFF2M,
-- FXY, QFXY, DXY, QDXY, hm(HXY), QHXY, FXI, QFXI, DXI, QDXI, hm(HXI),
-- QHXI, FXI2, QFXI2, DXI2, QDXI2, hm(HXI2), QHXI2, FXI3S, QFXI3S,
-- DXI3S, QDXI3S, hm(HXI3S), QHXI3S) from t limit 10;
insert into meteo.releve
select NUM_POSTE, AAAAMMJJ, RR, QRR, TN, QTN, hm(HTN), QHTN,
TX, QTX, hm(HTX), QHTX, TM, QTM, TNTXM, QTNTXM, TAMPLI, QTAMPLI,
TNSOL, QTNSOL, TN50, QTN50, DG, QDG, FFM, QFFM, FF2M, QFF2M,
FXY, QFXY, DXY, QDXY, hm(HXY), QHXY, FXI, QFXI, DXI, QDXI, hm(HXI),
QHXI, FXI2, QFXI2, DXI2, QDXI2, hm(HXI2), QHXI2, FXI3S, QFXI3S,
DXI3S, QDXI3S, hm(HXI3S), QHXI3S
from t;
-- And drop it:
--drop table t;
| DROP TABLE |
|---|
| CREATE TABLE |
| COPY 7670 |
Boucle de chargement des relevés.
Org-mode va boucler sur le bloc creer-releve déclaré ci dessous,
avec les jeux demandés indiqués en itérant sur les numéros des départements.
(message "------INSERT meteo.releve-------")
(mapc
(lambda (n)
(setq num n)
;;(org-sbe GetStation_test (file $"previous-1950-2022_RR-T-Vent.csv.gz") (dpt (format "\"%02d\"" n)))
(org-sbe creer_releves
(file $"previous-1950-2022_RR-T-Vent")
(dpt (format "\"%02d\"" num)))
)
(append (-iterate #'1+ 1 99)
(-iterate #'1+ 971 4)
(-iterate #'1+ 984 4)))
Selection des relevés
select count(*) from meteo.releve;
Création d'un utilisateur avec des droits de sélection seuls
UPDATE USER reader WITH PASSWORD $reader_pass;
GRANT USAGE ON SCHEMA meteo TO reader;
GRANT SELECT ON meteo.releve TO reader;
GRANT SELECT ON meteo.station TO reader;
ALTER ROLE reader SET search_path ='METEO'
Continuités des données à jour et acquisition des prédictions
L'API portail-api.meteofrance.fr fournit les données à à 6mn, 1h, quotidienne, sur une période de temps donnée.
https://portail-api.meteofrance.fr/web/en/api/DonneesPubliquesClimatologie
- S'inscrire, configurer l'API
- générer un token
- générer un ordre de commande
- récupérer la commande des données
Ce qui peut être programmé pour le système hébergeant la DB.
Q:Est-ce que l'uuid des urls stables de data.gouv comprend un contrôle d'intégrité ?

